SOCFortress Integrations — TrendMicro EndPoint Protection
Intro
SOCFortress integration and visualization tools allow security analysts the visualization and triage of TrendMicro security events using a single pane of glass.
About TrendMicro
Trend Micro provides a wide range of security solutions to protect businesses and individuals from cyber threats.
Key aspects and offerings of Trend Micro include:
- Security Solutions: Portfolio of security products and services designed to safeguard organizations and users from various cyber threats, including viruses, malware, ransomware, advanced persistent threats (APTs), and other sophisticated attacks.
- Endpoint Protection: Protects desktops, laptops, servers, and mobile devices. Include features such as anti-malware, behavior monitoring, web filtering, and data loss prevention (DLP) capabilities.
- IoT and Industrial Control Systems (ICS) Security: Trend Micro provides specialized security solutions to protect IoT environments from cyber threats.
SOCFortress integration with TrendMicro allows ingesting and visualizing alerts and events coming from the different components of TrendMicro solution:
TrendMicro Vision One:
Vision One is an integrated XDR (Extended Detection and Response) platform designed to help organizations detect, investigate, and respond to cyber threats across their entire IT environment.
This platform integrates various security solutions, such as endpoint protection, email security, network security, and cloud security, to provide extended visibility and detection capabilities.
TrendMicro Apex Central:
Centralized management platform designed to provide unified management and monitoring for various Trend Micro security solutions:
- Centralized Management: Serves as a single management console that allows security administrators to centrally deploy, configure, and manage endpoint protection, email security, server security, and network security.
- Policy Management: Apex Central allows administrators to create and enforce security policies consistently across all managed security solutions.
- Automated Updates: The platform may provide automated security updates and access
Trend Micro Cloud One:
Cloud security platform designed to protect cloud-native applications, services, and infrastructures across multiple cloud environments.
Cloud One includes:
- Cloud Workload Security
- File Storage Security
- Application Security
- Container Image Security
Ingesting TrendMicro Security Events
TrendMicro allows exporting alerts and security events to an external log collector/SIEM using TLS and mutual authentication
For more info, visit TrendMicro documentation: https://help.deepsecurity.trendmicro.com/20_0/on-premise/event-syslog.html
Visualizations and Events Details
Alerts and Events — Summary
Vision One:
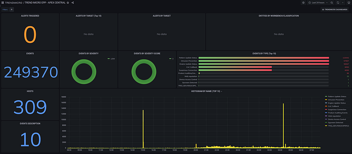
Apex Central:
Need Help?
The functionality discussed in this post, and so much more, are available via the SOCFortress platform. Let SOCFortress help you and your team keep your infrastructure secure.
Website: https://www.socfortress.co/
Contact Us: https://www.socfortress.co/contact_form.html
